海水淡化系统
海水淡化系统
海水淡化系统
海水淡化系统
海水淡化系统

海水淡化系统设备(UF+RO)

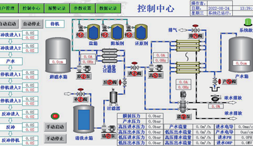
海水淡化系统智能控制

海淡系统是一种利用选择性透过膜和压力差进行海水淡化和养殖水盐度调节的技术。 它能去除水中绝大部分无机盐、有机物、微生物和胶体。系统使用品牌膜,不易堵塞,性能稳定,并配备能量回收装置,效率超90%(ERI品牌)。其进水高压泵采用双相钢多级离心泵,运行平稳、耐用且高效。